ในโลกของเกษตรกรรมอัจฉริยะ (Smart Farming) การควบคุมกระบวนการที่แม่นยำเป็นหัวใจของการเพิ่มคุณภาพและลดความเสี่ยง ได้พัฒนาระบบหมักโกโก้ (Cacao Fermentation) ด้วยเทคโนโลยี IoT ที่ออกแบบมาให้เหมาะกับสภาพแวดล้อมจริง พร้อมส่งข้อมูลเข้าสู่แพลตฟอร์ม SmartFarming Cloud

โครงสร้างระบบ IoT ที่ติดตั้ง
จุดติดตั้งอุปกรณ์
- กล่องหมักไม้ที่ดัดแปลงเพื่อวาง Probe อุณหภูมิ (Food-Grade) 3 ระดับลึก
- ใช้ EM300-TH ตรวจวัดอุณหภูมิและความชื้นภายนอกและภายใน
- เชื่อมต่อแบบไร้สาย (LoRaWAN) สู่ Gateway และส่งข้อมูลผ่าน 4G ไปยัง Cloud Platform

อุปกรณ์หลัก
- TS101: Insertion Sensor ตรวจอุณหภูมิใต้กองหมัก
- TS302: Dual-Channel Probe วัดอุณหภูมิหลายระดับกลางและส่วนบนกองหมัก
- EM300-TH: ตรวจสภาพแวดล้อม และภายในถังหมัก
- LoRa Gateway + LTE Router: ชุดตู้ควบคุม EQ1
เป้าหมายการเก็บข้อมูล: สร้าง “สูตรสำเร็จ” ในการหมัก
เงื่อนไขของข้อมูล
- ตรวจทุก 30 นาที(Collect and sample data within 5 minutes.) / 3 จุดความลึก
- เก็บอย่างน้อย 10 รอบเพื่อหาสูตรที่ดีที่สุด (Best Conditions)
- วิเคราะห์แบบ Graph ทั้ง Temp / Humidity inside-outside

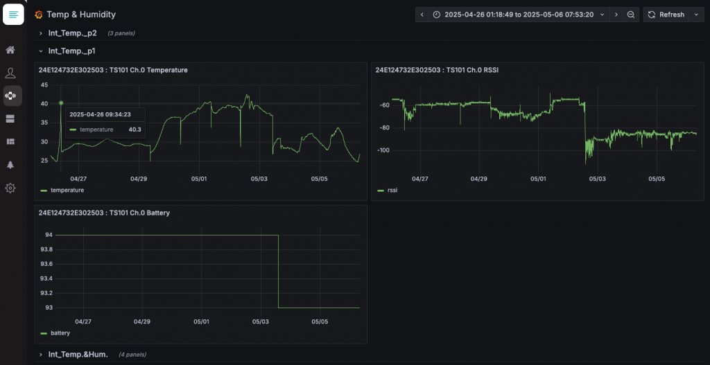
ภาพ Dashboard การติดตามค่า จากเซ็นเซอร์ TS101 (Ch.0) ซึ่งติดตั้งอยู่ภายในถังหมักโกโก้ พบประเด็นสำคัญดังนี้:
Temperature (อุณหภูมิ)
- ค่าสูงสุดที่บันทึกได้: ~40.3°C เมื่อวันที่ 26 เม.ย. 2025
- มีการเปลี่ยนแปลงขึ้นลงตลอดช่วงวันที่ 27 เม.ย. – 6 พ.ค.
- แนวโน้ม: ช่วงปลายเม.ย. ถึงต้นพ.ค. มีการ “พีค” สูงสุด (ลักษณะของช่วงหมักเข้มข้น) และตกลงหลังวันที่ 2 พ.ค.
- Insight: อุณหภูมิเพิ่มขึ้น-ลดลงตามช่วงเวลาการหมักและการกลับกอง คาดว่ามีการเติม/ลดปริมาณหรือมีการระบายอากาศ

รายละเอียดกระบวนการหมักเมล็ดโกโก้ 7 วัน โดยเน้นการควบคุมอุณหภูมิระหว่างวันที่ 3–5 เพื่อให้การหมักสมบูรณ์
ข้อเสนอแนะจากข้อมูล:
อุณหภูมิช่วง 35–40°C เหมาะสมกับกระบวนการหมักที่ดี → ถือว่ากระบวนการหมักมีแนวโน้มประสบความสำเร็จ

เงื่อนไขของโกโก้ที่หมักได้ดี
- คัดเมล็ดโกโก้ขาว ไม่มีเชื้อรา
- เก็บฝักภายใน 24 ชม. และมีความเหลือง > 50%
- ขนาดรอบฝัก > 27 ซม.
ผลลัพธ์ที่ได้จากระบบ
จากข้อมูล 10 ชุดแรก:
- 95% ของรอบหมักได้คุณภาพสูง เมื่อใช้เซนเซอร์และเงื่อนไขที่แม่นยำ
- ลดของเสียจากกระบวนการหมักที่ล้มเหลว (Bad 2%)
- สามารถขยายผลสู่ระบบ AI เพื่อ Predict รอบถัดไปได้

ก้าวต่อไป: จากฟาร์มท้องถิ่นสู่โมเดลส่งออก
ด้วยโมเดลนี้ CABMA เชื่อว่าเกษตรกรรายย่อยสามารถ:
- มีระบบตรวจสอบย้อนกลับ (Traceability)
- สร้างมาตรฐานเดียวกันกับการส่งออก
- เชื่อมต่อกับ Blockchain หรือ ESG Tracking ได้ในอนาคต
ร่วมสร้างระบบ Smart Fermentation กับเรา
การหมักโกโก้ ไม่ใช่ศิลป์ล้วน ๆ อีกต่อไป แต่คือข้อมูลที่ชี้นำคุณภาพ
#SmartFarming #IoT #CacaoInnovation #CABMAPlatform
อ้างอิง:
[1] Facebook: 🌱🚀 Continuing Innovation in Smart Farming! 🚀🌱
[2] de Melo Pereira et al. (2022). Cocoa Bean Fermentation. https://www.mdpi.com/2311-5637/8/7/331

